|
澳門科學館鋁板幕墻設計與下料 |
| 來源:09年會論文集 作者:黃曉青 日期:2009-4-14 頁面功能 【字體:大 中 小】【打印】【關閉】【評論】 |
|
|
摘要:澳門科學館鋁板幕墻造型主要為塔樓的斜圓錐臺和裙樓的半球體和螺旋樓梯鋁板,采用開放式的鋁板節點設計,具有比較現代和奇特的建筑美感。本文結合塔樓斜圓錐臺鋁板幕墻的實際闡述復雜形狀鋁板幕墻的設計和下料的一些方法。
關鍵詞:三維建模;開放式鋁板;鋁板工藝;放線
|
|
澳門科學館塔樓高56. 9m,分為上面的小斜圓錐臺和下面的大斜圓錐臺,立面為開放式的鋁板。大斜圓錐臺各環的圓心連線與水平面成69.40度的傾斜角,頂部被一個與水平面成11.65度的斜面所切,形成一個橢圓形的鋁板屋面;大斜圓錐臺上面為一個小的斜圓錐臺,其頂部為橢圓形的玻璃天窗。下面分成幾方面介紹斜圓錐臺的設計和下料:
首先,是三維建模。大斜圓錐臺的建模是由與水平面平行的21個圓環和頂部一個斜的橢圓環組成,按照建筑圖給出的各圓環的圓心坐標和分格數來確定各圓環上的鋁板分格線;小斜圓錐臺頂部和底部都為橢圓環,中間為5段與水平面平行的圓弧組成。斜圓錐臺按照以下的原則來建模:保證相同分格數的圓環的每段分格的豎邊都在同一條直線上;分格長度大,高度小的各環的分格數相同;分格長度小,高度大的各環的分格數相同;各圓環的圓心都在同一條斜線上。立面分格高度方向從第1環開始采取分格長度大,高度小的一環接分格長度小,高度大的兩環的排列方式,使總體立面效果呈現疏密有序,而不是千篇一律的感覺。(如圖1,2)
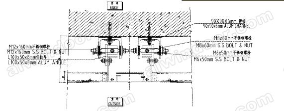
其次,是鋁板接縫的設計。鋁板幕墻接縫采用開放式的節點設計,不需要打膠。幕墻不需要做防水設計,采用土建結構防水。大刁、斜圓錐臺采用混凝土結構,在結構上面先徐上防水涂層,采用90x90x6槽鋁墊上2mm的EPDM橡膠墊片,通過膨脹螺栓固定在結構上作為固定支座。鋁板用90X90X6槽鋁支座來固定,不需要橫梁和立柱(如圖3):鋁單板左右邊各用種焊釘固定一根鋁型材豎料,在豎料的上下兩端各通過2個螺栓固定一個L100x50xgmm鋁掛耳,將鋁掛耳掛裝在槽鋁支座中間的M12x160不銹鋼螺桿上,這樣就將鋁板掛裝在結構外面。裝在槽鋁支座側面上的M6X50mm的螺栓可以在水平方向左右調整鋁板,并起到限位的作用;裝在鋁板上端鋁掛耳的MSx60螺栓可以在高度方向調整鋁板;槽鋁支座上安裝螺桿的孔位在鋁板進出方向開甲17X56的長條孔來調整鋁板進出的距離,從而可以實現連接節點的三維位置可調。


再次,是鋁板工藝。塔樓斜圓錐臺鋁板為不等邊梯形的圓弧板,上下兩條弧邊的半徑不一樣,弧邊所在的平面都平行于水平面,必須提供上下兩條圓弧邊的半徑,弧長和弦長,左右兩條直邊的邊長,左右兩條直邊和上下兩條弧的弦邊組成的梯形的2條對角線長,左右邊與上下兩條弧的弦邊的夾角共4個,及鋁板面相對于水平面的傾斜角度,由于每個數據都要保證精確.


因此,如何精確的測量出各個數據就相當重要。斜圓錐臺的每塊鋁板的空間位置都不一樣,故在測量每塊鋁板的尺寸數據時,必須先建立起相對于該鋁板的UC5坐標,然后再在該坐標系中,通過測點到點的距離和邊與邊的夾角來得出各個尺寸數據,在測量板面相對水平面的傾斜角度時還要變換一次US坐標,所以這種方法是比較花費時間的。我們經過仔細的測量和檢查,保證測出的數據是精確的。(如圖4)
最后,斜圓錐臺的放線采用了比較方便而有效的方法。由設計提供起始環和終止環各分格中點的三維坐標,通過儀器定出在相同水平位置上,豎向在同一條直線上的起始環和和終止環的兩個分格中點,用細鋼絲繩拉通線。確定了各分格豎向邊所在的直線后,再按設計提供的各個水平分格的豎向分格中到分格中的數據,在每條直線上定出每一環每個水平分格的豎向的上下兩個分格中點,再采用一個在廠里加工好的鋼制輔助工具,由每個豎向分格中點的位置就可確定其對應的支座掛軸的中點及固定支座的膨脹螺栓的位置。結構的誤差通過外伸鋼通連接件來調整。

綜上所述,對于復雜形體構成的鋁板幕墻,首先要采用正確的方法建立三維模型,模型幾何形狀的控制尺寸要保證,這是最關鍵的,只有這樣,后續的工作才有效;其次,要設計方便施工和鋁板加工的節點,采用三維位置可調的節點安裝時能夠方便調整,減少安裝的誤差;在做鋁板工藝圖時,圖紙表達正確很重要,不能漏掉任何一個鋁板的加工控制尺寸。由于復雜形體的鋁板往往控制尺寸較多,要在模型中采用正確的方法測量數據,保證數據的精確性。另外,復雜形體的施工放線是可以采用比較簡便的方法來完成的。通過按節點預先加工一些輔助放線工具,可以大大提高放線的效率。
參考文獻
[1]趙西安,《建筑幕墻技術手冊》

|
|
|
|
 |
 |
中國幕墻網熱點導讀 |
|
www.www.68css.com |
|
|
|
|
|
|
|
| 成都興利鋁業有限責任公司 | | 成都興利鋁業有限責任公司是專業對卷簾門,伸縮門,車庫門,開發、生產、銷售、服務為一體的專業化企業。
產品遍布全國,是國內卷簾門伸縮門行業屈指可數的專業化企業。擁有各類技術人才,締造出多樣化、高水準的產品。
誠信服務為宗旨 美化社會為目的 ... | | 聯系電話:028-83422722 13908057103 |
| 德國威必馳建筑五金集團 | | 北京威必馳建筑五金有限公司是德國VBH建筑五金股份公司在中國的子公司。
德國VBH公司是歐洲最大的門窗建筑五金供應商。德國VBH公司成立于1975年,1989年成
為股票上市公司。1995年獲得ISO9001質量認證。自1996年VBH公司已擴大發展成為一個
世界范圍... | | 聯系電話:010-64379270 |
| 蘇州柯利達建筑裝飾工程有限公司 | | 蘇州柯利達建筑裝飾工程有限公司成立于一九九九年一月,注冊于二000年八月二十八日,具有建筑裝飾、建筑幕墻、建筑門窗、鋼結構等室內外裝飾專業的設計、安裝、制作、施工等綜合能力,具有建筑裝飾、建筑幕墻施工壹級資質、金屬門窗施工貳級資質;建筑裝飾、建筑幕墻設計乙級資質,并在2... | | 聯系電話:0512-65528802 |
| 江蘇美亞新型飾材有限公司 | | 江蘇美亞新型飾材有限公司是生產預輥涂氟碳鋁幕墻板和三聚氰胺防火板的專業企業.公司于2005年引進德國技術,開發了預輥涂氟碳鋁幕墻板的先進生產線,旨在替代進口輥涂鋁幕墻板.
輥涂鋁板技術與國內傳統的噴涂鋁板技術相比,具有較大優勢:1、零色差2、超平整3、無污染4、易清... | | 聯系電話:0511-6632327 |
| 佛山快捷門窗配件公司 | | 佛山快捷門窗配件公司,創建于一九八八年。是一家與英國威地力有限公司、香港京華鋁業有限公司共同經營的中英港合資企業。公司引進國際水平的生產設備,專業設計制造“利的加”門窗密封毛條。無論在生產能力,產品質量及服務上都處于國內領先地位。
公司協助國家材局制訂了毛條行業標... | | 聯系電話:0757-82219336 |
| 青島新日進幕墻有限公司 | | 作為幕墻專業企業在韓國國內擁有最高的Know-How和業績的日進集團子會社之一的日進鋁業,投資US$500萬元于2004年3月在青島膠州成立了青島新日進幕墻有限公司。
工廠規模占地34000平方米,工廠面積12000平方米,引進了意大利以及德國產最新加工,組... | | 聯系電話:0532-82279312 |
| 大連金剛幕墻科技有限公司 | | 大連金剛幕墻科技有限公司及其控股子公司大連金剛特種玻璃鋼框架有限公司是專業從事精細鋼型材的研發與制造,并設計、生產、安裝特種玻璃幕墻、防火玻璃隔斷門窗/幕墻、防爆炸玻璃隔斷門窗/幕墻以及各類金屬裝飾制品。公司成立于2005年,位于風景秀美,山水怡人的海濱城市大連市,擁有5... | | 聯系電話:0411-88908973 |
| 三榮實業發展有限責任公司 | | 本公司是一家正旭日東升專業從事大型室內裝修與幕墻工程的企業,注冊總部重慶市,注冊資金1198萬元,為了更好的服務全國用戶,已在杭州市、溫州市、北京市、瀘州市、南昌市等地設立了分公司,年產值逾億元人民幣。已獲得建設部頒發資質有:建筑裝修裝飾工程專業承包壹級、建筑幕墻工程專業... | | 聯系電話:0577-88937377 |
|
|
版權申明: |
| 本網站所有文章版權,歸中國幕墻網和作者所共有,未經允許請勿轉載。
|
|
|
轉載要求: |
| 轉載的圖片、文件,鏈接請不要盜鏈到本站,且不準打上各自站點的水印,亦不能抹去本站水印。
|
|
|
隱私條款: |
| 除非特別聲明,否則文章所體現的任何觀點并不代表中國幕墻網。
|
|
|